
產品展示
Product display山東晟華熱能科技有限公司
電話:13356678627
地址:山東省濟南市長清區張夏工業園

無負壓供水設備
無負壓供水系統是采用先進的微機控制技術,結合高性能變頻調速器,根據生活用水量的多少自動調節水泵轉速或增減運行水泵的臺數,實現恒壓供水。該系列無負壓供水系統設備壓力穩定可靠,高效節能,是生活小區、自來水廠、工礦企業等理想的供水設備。
一、選擇我們的六大理由:
1、好品牌,信譽高,通過各種嚴格的資質認證,質量有保證!
2、高科技企業,多年專業制造變頻供水設備經驗!
3、不只是賣產品,我們還免費給客戶提供完整的供水解決方案,全程跟蹤服務,超值!
4、選材嚴格,元器件全由品牌店直供,性價比高!
5、每個項目量身定做,貼心!
6、操作簡單,免費培訓,質保期長,舒心!
7、統一服務電話咨詢,24小時專人值班,維修快捷,安心!
二、傳統供水設備產品的七大問題:
1、污染嚴重:自來水須先放入水池或水箱中,密封性差,經常會被雜物、贓物甚至動物尸體所污染,還會產生水垢、滋生細菌,嚴重影響用戶身體健康。
2、投資高:需建設水池或水箱,建設費用高。
3、占地大:需修建水池或水箱,設備占地空間大,會侵占大量的商業用地,減少收入。
4、能耗高:因自來水須先放入水池或水箱中,然后再加壓,導致市政管網壓力利用率為零,嚴重浪費能源。
5、浪費嚴重:水池大多采用土建結構,經常會發生滲、跑、漏等現象,因污染嚴重,還需要定期使用大量的水進行清洗,浪費現象嚴重。
6、安裝復雜:因要修建水箱或水池,安裝復雜,施工周期長。
7、維護費用高:需定期進行清洗、消毒等維護工作,后期清潔維護費用大。
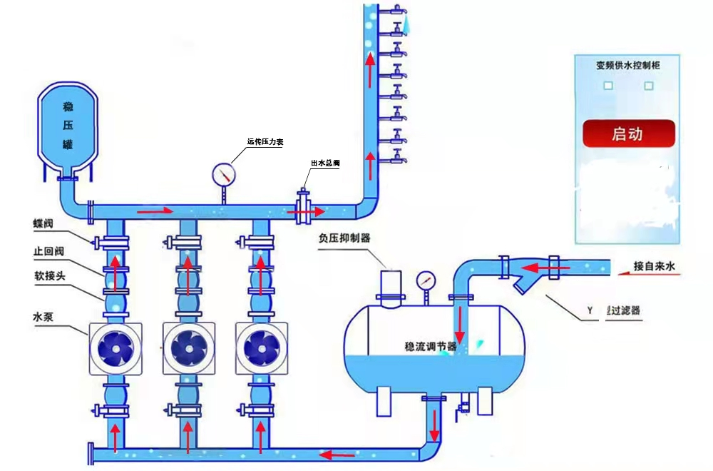
三、罐式無負壓供水設備原理圖:
